Sponsored

"Full Accessory Mode" vs starting vehicle... ?

Heliian

Well-known member
Joined
Mar 9, 2023
Threads
5
Messages
1,891
Reaction score
2,175
Location
Canada
Vehicles
2023 LR Lariat, code name "Boogaloo"
you're missing the fact that there are three modes

- Accessory mode
- "Full accessory mode"
- Drive mode
I have 3 modes on my 2023 er truck:

1:eek:ff
2:accessory or "full accessory mode"
3: drive

In accessory mode, the ic has a message that says "full accessory power active"

That's where this confusion is coming from. If anyone has a 2nd acc mode then I'd like to know about why that's different.

Now, read the pages about emergency tow and only using accessory mode, the vehicle does not have to be on fully, that was the point.
Sponsored

 

Al_V

Well-known member
First Name
Allen
Joined
Dec 16, 2023
Threads
2
Messages
169
Reaction score
169
Location
Canton, Ohio
Vehicles
2023 F-150 Lightning Lariat ER
I searched the manual and was not able to find how to put the truck in either accessory mode, can someone explain how to do that?
Thanks
 

TaxmanHog

Moderator
Moderator
First Name
Noel
Joined
Jan 19, 2022
Threads
220
Messages
16,081
Reaction score
18,072
Location
SE. Mass.
Vehicles
2022 Lightning Lariat-ER & 2024 HD Road Glide CVO-ST
Occupation
Retired
I searched the manual and was not able to find how to put the truck in either accessory mode, can someone explain how to do that?
Thanks
With the truck presently off:
Press start button while not pressing the brake pedal

If the truck is in remote start or departure timer on, pressing just the start button puts the truck in full run condition, of course you need to press the brake later to move the gear selector out of park.
 

Al_V

Well-known member
First Name
Allen
Joined
Dec 16, 2023
Threads
2
Messages
169
Reaction score
169
Location
Canton, Ohio
Vehicles
2023 F-150 Lightning Lariat ER
With the truck presently off:
Press start button while not pressing the brake pedal

If the truck is in remote start or departure timer on, pressing just the start button puts the truck in full run condition, of course you need to press the brake later to move the gear selector out of park.
OK, Thank you, but does this put the truck in "accessory mode." or "full accessory mode?"
(And what is the difference? If I sound confused, it's only because I am).

from post #13:
I think you're missing the fact that there are three modes

- Accessory mode
- "Full accessory mode"
- Drive mode

Thanks for tolerating my ignorance...
 

TaxmanHog

Moderator
Moderator
First Name
Noel
Joined
Jan 19, 2022
Threads
220
Messages
16,081
Reaction score
18,072
Location
SE. Mass.
Vehicles
2022 Lightning Lariat-ER & 2024 HD Road Glide CVO-ST
Occupation
Retired
OK, Thank you, but does this put the truck in "accessory mode." or "full accessory mode?"
(And what is the difference? If I sound confused, it's only because I am).

from post #13:
I think you're missing the fact that there are three modes

- Accessory mode
- "Full accessory mode"
- Drive mode

Thanks for tolerating my ignorance...
Well, I'll join you on clueless island, because I'm at a loss as well.

The terminology is not in the manual, I've not had the pleasure of having an HVB emergency or other situation to put my truck in tow mode, if that is the distinction, then when it happens I'll follow the manual to get it into safe towing mode.
 

Sponsored

Adventureboy

Well-known member
First Name
Jonathan
Joined
Jan 30, 2023
Threads
1
Messages
1,171
Reaction score
1,146
Location
Ontario
Vehicles
2023 F150 Lightning Lariat
Team, my 2023 Lariat ER on Power up 6.5.0, powers the 12v charger from the HVB when on Accessory mode. If I get into the truck and press the button without pressing the brake, it enters Accessory mode and the 12V battery voltage jumps to charging voltage (14+ volts)
I can also confirm that this DID NOT happen originally when I got the truck a year ago. Somewhere along the way, one of the OTA updates changed this.
I expect if you are on 6.5.0 or later, you will see the same results. For lower versions, you may want to check. Simply checking the voltage at the 12V battery with accessory mode ON will tell you. Mid 12 volts is normal not charging. 14+ volts is charging.
 

Jim Lewis

Well-known member
First Name
Jim
Joined
Jan 10, 2023
Threads
53
Messages
1,022
Reaction score
993
Location
San Antonio, TX
Vehicles
Honda Accord 2017; 2023 Lariat ER
Occupation
Retired
There are actually three accessory modes. Two appear when you're plugged in and differ in whether you stepped on the brake pedal when you pressed Power On. If you search on Accessory Mode with me as the poster, you can find various observations I've made about the differences between these modes. I've used the two modes that occur plugged in to charge my LVB. Not plugged in, as others have said, you just drain your LVB. I turn off all accessories and lights when charging my LVB in plugged-in Accessory Mode.

Two interesting differences between step-on-brake plugged-in mode and just the Press the Power button plugged-in mode.

The battery heater will run and warm a cold battery in the former but not the latter mode.

In the former but not the latter mode, the truck power-off timer will also be activated, and if you don't turn it off, the truck will shut down in 30 minutes. In the Power-button-only mode, the accessory mode will stay on indefinitely when plugged in, AFAIK.
 

mr.Magoo

Well-known member
Joined
May 27, 2022
Threads
24
Messages
1,000
Reaction score
1,277
Location
Michigan
Vehicles
2022 Lariat ER, AMB
Simply checking the voltage at the 12V battery with accessory mode ON will tell you. Mid 12 volts is normal not charging. 14+ volts is charging.
You may want to check again, after some time, to make sure that what you're seeing right then and there is also the case later on.

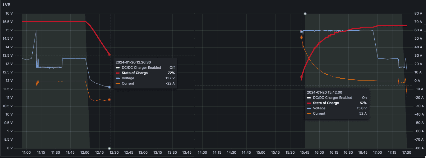
I came home around 11:37 (you can see the jump from ~12.8V to 13.4V), left the truck in Accessory Mode (truck off, push start button) and turned off the shut-down timer just in case.
Approximately 25min later (weird time limit in itself) the truck shuts off the DC/DC supply / charger
and you can see the LVB being drained. At roughly 12:28 I spot this and I go out and shut off the truck completely.

Three hours later I get back in the truck to go for a drive and you can see that in those three hours my LVB have dropped from 72% SoC to 54% ( I know screenshot says 57% but the measurement all the way to the left in that section of the chart is 54%)

Ford F-150 Lightning "Full Accessory Mode" vs starting vehicle... ? 1705795011283
 

Adventureboy

Well-known member
First Name
Jonathan
Joined
Jan 30, 2023
Threads
1
Messages
1,171
Reaction score
1,146
Location
Ontario
Vehicles
2023 F150 Lightning Lariat
You may want to check again, after some time, to make sure that what you're seeing right then and there is also the case later on.

I came home around 11:37 (you can see the jump from ~12.8V to 13.4V), left the truck in Accessory Mode (truck off, push start button) and turned off the shut-down timer just in case.
Approximately 25min later (weird time limit in itself) the truck shuts off the DC/DC supply / charger
and you can see the LVB being drained. At roughly 12:28 I spot this and I go out and shut off the truck completely.

Three hours later I get back in the truck to go for a drive and you can see that in those three hours my LVB have dropped from 72% SoC to 54% ( I know screenshot says 57% but the measurement all the way to the left in that section of the chart is 54%)

1705795011283.png
Yes it definitely looks like your DC-DC charger ran for an hour after your SOC hit 100% and then shut off. It would be interesting to see what would happen when your 12V drops below 50% SOC with Accessory on. When the truck is off, it kicks in the charger and puts the truck to deep sleep.

Are you tracking the data from OBDII or an independent monitor?
There is a CSP number 23B70 issued a couple of weeks ago to replace the BMS tracking shunt that causes incorrectly low SOC reporting. It affects all 2022s and all 2023s I think.
https://www.[banned site]/attachments/csp-23b70-lightning-bms-dealer-bulletin-pdf.9206/

If it is an independent monitor, dropping from 100% to 54% in 3 hours is concerning. They had to replace my 12V battery once already when it started doing that.

I love the way your graph shows all 3 metrics. Is that an independent monitor or OBDII? My independent monitor only shows one graph at a time.
 

mr.Magoo

Well-known member
Joined
May 27, 2022
Threads
24
Messages
1,000
Reaction score
1,277
Location
Michigan
Vehicles
2022 Lariat ER, AMB
Yes it definitely looks like your DC-DC charger ran for an hour after your SOC hit 100% and then shut off.
The DC/DC is always on when the truck is on as it is mainly a 12V power supply in addition to being a charger, it's rated for 220A (if memory serves me right).

As you can see in the graph below the DC/DC is still active (shaded gray/green) and supplying 33A to the truck, but the draw from / supply to the battery is 0A.


It would be interesting to see what would happen when your 12V drops below 50% SOC with Accessory on. When the truck is off, it kicks in the charger and puts the truck to deep sleep.
I haven't specifically checked what happens in accessory mode, but the truck do kick in and charge at 40% SoC (as you can see in the 2nd graph), the weird thing about this particular time is that it let it drop all the way down to 15% the 2nd time before blasting it with 70A for a short time to bring it back up.



Are you tracking the data from OBDII or an independent monitor?
If it is an independent monitor, dropping from 100% to 54% in 3 hours is concerning.
I'm tracking it through OBD, so the BMS may very well be a culprit plus I'm sure the battery is toast at this point either way (especially if it's being overcharged due to a faulty sensor) which is why I have a new battery ready to go in as soon as I receive the new shunt/sensor for the BMS.



Ford F-150 Lightning "Full Accessory Mode" vs starting vehicle... ? 1705852982529

Ford F-150 Lightning "Full Accessory Mode" vs starting vehicle... ? 1705853840426
 

Sponsored

TaxmanHog

Moderator
Moderator
First Name
Noel
Joined
Jan 19, 2022
Threads
220
Messages
16,081
Reaction score
18,072
Location
SE. Mass.
Vehicles
2022 Lightning Lariat-ER & 2024 HD Road Glide CVO-ST
Occupation
Retired

Maxx

Well-known member
Joined
Jul 15, 2021
Threads
49
Messages
2,323
Reaction score
2,856
Location
MD
Vehicles
23 Pro, Sky RL, Frontier, Aurora V8, Buicks, ....
Was the scanner connected to OBD2 during the off period? Was your phone/tablet connected to the scanner? Just trying to see what is draining the battery that fast. I recently lost near 40% SOC in a day with the truck off and nothing connected. I am not sure if truck woke up and did some spy task sending something to the mothership through WiFi, it heated the battery, ….. 40% while others say 4% is closer to normal is a bit concerning.

Has anyone had this kind of experience before replacing their BMS but not after?
 

mr.Magoo

Well-known member
Joined
May 27, 2022
Threads
24
Messages
1,000
Reaction score
1,277
Location
Michigan
Vehicles
2022 Lariat ER, AMB
Was the scanner connected to OBD2 during the off period? Was your phone/tablet connected to the scanner? Just trying to see what is draining the battery that fast. I recently lost near 40% SOC in a day with the truck off and nothing connected. I am not sure if truck woke up and did some spy task sending something to the mothership through WiFi, it heated the battery, ….. 40% while others say 4% is closer to normal is a bit concerning.

Has anyone had this kind of experience before replacing their BMS but not after?
The OBD adapter was connected, but it's an OBDLink verion with very low "stand-by" consumption.
My raspberry pi (that I use for data collection) was not connected (between 72 >> 57%, it was however connected, and the truck was on, during the initial 90+ >> 72% drop).

I've seen semi-large drops overnight in the past when keeping the logging going (and as a result the car / modules awake) which is totally understandable / normal.

But I haven't seen it drop that much in just a few hours before.
 

Maxx

Well-known member
Joined
Jul 15, 2021
Threads
49
Messages
2,323
Reaction score
2,856
Location
MD
Vehicles
23 Pro, Sky RL, Frontier, Aurora V8, Buicks, ....
The OBD adapter was connected, but it's an OBDLink verion with very low "stand-by" consumption.
My raspberry pi (that I use for data collection) was not connected (between 72 >> 57%, it was however connected, and the truck was on, during the initial 90+ >> 72% drop).

I've seen semi-large drops overnight in the past when keeping the logging going (and as a result the car / modules awake) which is totally understandable / normal.

But I haven't seen it drop that much in just a few hours before.
Mine don’t seem to go over 80% SOC anymore. I am not sure what Ford means by Battery module sensor under reporting. Do they mean the 80% SOC I get from OBD2 could actually be 100%? Do you know what the voltage at 100% and at 80% is supposed to be when truck is off? That way I could measure it and see if my 80% is really 80% or not.
 

Kansan

Well-known member
First Name
Wayne
Joined
Dec 8, 2024
Threads
11
Messages
127
Reaction score
164
Vehicles
2024 Flash
Occupation
Civil Engineer
Team, my 2023 Lariat ER on Power up 6.5.0, powers the 12v charger from the HVB when on Accessory mode. If I get into the truck and press the button without pressing the brake, it enters Accessory mode and the 12V battery voltage jumps to charging voltage (14+ volts)
I can also confirm that this DID NOT happen originally when I got the truck a year ago. Somewhere along the way, one of the OTA updates changed this.
I expect if you are on 6.5.0 or later, you will see the same results. For lower versions, you may want to check. Simply checking the voltage at the 12V battery with accessory mode ON will tell you. Mid 12 volts is normal not charging. 14+ volts is charging.
My 24 Flash also powers the 12v system from the HVB in accessory mode. LVB BCM reports 0 amps in accessory mode. I haven’t ever exceeded 15 or 20 minutes in accessory mode, so don’t know if it times out in my truck.
Sponsored

 
 







Top